深拉伸液壓機原理

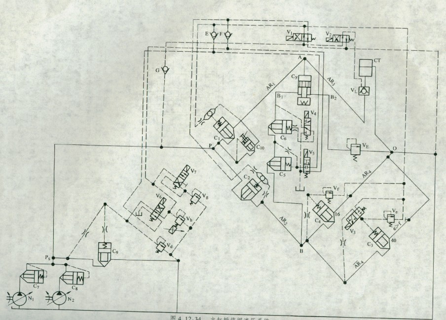
主缸插裝閥液壓系統(tǒng)如圖4.12-34所示。該系統(tǒng)采用液阻橋路系統(tǒng)的分析法加以描述。主缸驅動滑塊w的上、下移動由插裝閥組成的液阻橋路進行控制。橋路由4個液阻橋臂AR1、AR2、AR3、AR4和4個接點P、O、A、B組成。P點接油源,O點接油箱。當AR1、AR4橋臂通導,AR2、AR3橋臂截止時,滑塊W向下行;當AR1、AR4橋臂截止,AR2、AR3橋臂通導時,滑塊W向上行。主缸下腔有兩條中路Bl、B2。中路B1有兩個C6、C5組成的插裝閥電控單向回路,用以確?;瑝K下移的準確定位。中路璉接安傘閥VF?;瑝K快降時,充液罐通過充液閥VL補油,插裝閥C3無背壓回油。此時,一臺工作的變量泵N1(泵N2備用)大流量供油?;瑝K慢降時,泵N1變?yōu)樾×髁抗┯?,橋臂AR4、ˉAˉRˉ4變成有背壓回油,充液閥關閉。由于溢流閥Ve調定的壓力高于Vf,C4開啟,C3起溢流保護作用?;瑝K對工件進行壓制時,泵Nl進人大壓力小流量工作狀態(tài)。滑塊向上回程時,主缸上腔回油通過充液閥VL回到充液罐CT?;瑝K靜止時,4個液阻橋臂都變成截止狀態(tài)。液壓泵出口處的多級調壓回路,可使整個液壓系統(tǒng)有三種壓力,電液比例壓力閥Vh,可遠程控制壓制壓力,Vg為低壓溢流閥用以調整過程。Vd起安全溢流作用。所有主油路的插裝閥,由相應的先導電磁換向閥Vl … V7控制。
.jpg)
圖4.12-34 主缸插裝閥液壓系統(tǒng)
液壓墊組合油缸的插裝閥液壓系統(tǒng)如圖4.12-35所示。組合缸的活塞K的上、下移動由插裝閥組成的液阻橋路進行控制。橋路由4個液阻橋臂AR1、AR2、AR3、AR4和4個接點P、0、A、B組成。P點接油源,0點接油箱。當橋臂AR1、AR4通導,AR2. AR3橋臂截止時,活塞K上行;當橋臂AR1、AR4截止,AR2、AR3橋臂通導時,活塞K上行。中路有兩個分支B1、B2,分別連接液壓墊油缸和柱塞油缸。分別由插裝閥C5、C6組成電控單向回路。VE為支路B2的安全閥?;钊鸎慢速上、下行除相應的液阻橋臂通導或截止外,變量泵供油量變小?;钊?/span>K快速上升時,中路只有B2支路通導,B1截止,液壓墊油缸下腔由充液罐CT通過充液閥Ⅵ.快速供油。當液壓墊油缸起支撐墊作用時,4個液阻橋臂都呈截止狀態(tài)。液阻橋臂AR4是一個溢流壓力回路,液壓墊的支撐力由電液比例壓力閥VA遠程調定,液壓墊下沉時,缸上腔由插裝閥C7補油。先導電磁換向闊V1 …… V4分別控制相應的插裝閥,以完成相應的動作要求。

分類:液壓行業(yè)知識
標簽: 液壓系統(tǒng)

